首页
新闻动态 公司新闻

新闻中心news



风冷冷水机组小知识

什么是风冷冷水机组

风冷冷水机组风冷冷水机组,也称为风冷箱式工业冷水机组,采用风冷散热设计。它使用内置风扇将周围空气吸入设备,并通过冷凝器散热,从而降低系统温度。它不需要额外的水冷却系统,安装和维护相对容易。

风冷式冷水机组适用于空间有限或无法提供足够冷却水的地方。然而,冷却效率受到环境温度和湿度的影响,因此它通常用于热负荷较低的应用中。每种型号都配备了一系列安全功能,包括电机过载保护、相位损失和相位反转报警器、防冻恒温器、压力表等。这些冷水机组表现出优异的性能,使用寿命更长。在整个操作循环中,遵循基于热交换基本原理的一系列步骤。它们特别适用于需要精确控制和调节冷冻水温度的行业,允许在3°C50°C的范围内进行精确控制,使其成为现代工业部门的重要参与者。

 

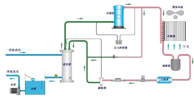
工作原理

当空气冷却式制冷机启动时,制冷剂吸收蒸发器中被冷却物体的热量并蒸发。压缩机不断地从蒸发器中提取产生的气体,并将其压缩成高温高压蒸汽。然后,制冷剂蒸汽被送往冷凝器,在那里与空气进行热交换。释放热量后,它凝结成液体。液体制冷剂在被膨胀阀减压后,进入蒸发器,在那里再次蒸发,吸收冷却物体的热量。重复该热交换过程,直到工业用水冷却到所需温度。

 

冷水机应用

冷水机广泛应用于各种工业生产,如塑料、电子制造、电镀、化学工程、超声波冷却和印刷。它们用于塑料加工机械模具的冷却,显著提高了塑料制品的表面光滑度,减少了表面缺陷和内应力,防止了收缩和变形,有利于脱模,加快了产品成型,从而大大提高了塑料成型机的生产效率和产品质量。

 


版权所有 上海众有实业有限公司 COPYRIGHT 2009-2013 ALL RIGHT RESERVED 沪ICP备10208489号-4  网站地图  XML地图  |  技术支持:明企科技